液压站设计
您当前的位置 : 首 页> 有机肥发酵罐>

新闻资讯News

N

热门关键词Keywords

K

联系我们Contact Us

C

南通创艺环保科技有限公司

联系人:施先生

手机:13390970001

地址:江苏省南通市海门市三厂镇中华东路289号

有机肥发酵罐

  • 所属分类:有机肥发酵罐
  • 浏览次数:
  • 发布日期:2026-04-10
  • 产品概述

高温好氧有机肥发酵罐
        高温好氧有机肥发酵罐采用罐式好氧发酵,自动每天进料,快速发酵。发酵罐主要由发酵室、主轴传动系统、液压动力系统、上料提升系统、自动出料系统、高压送风系统、除臭系统和自动控制系统组成。主体材料为304不锈钢,双层保温设计。高温好氧发酵罐结构原理:罐体主轴传动系统主要通过主轴转动翻拌物料,使物料和好氧菌充分混合,使之物料发酵腐熟充分。除臭系统通过等离子生物法对发酵后产生臭气进行收集处理后达标排放。
产品介绍
高温有机肥发酵罐,是对市政污泥、餐厨垃圾、畜禽粪便等有机废弃物进行高温好氧发酵处理,利用微生物的活性对废弃物中的有机质进行分解、腐熟,最终产生有机肥。
 
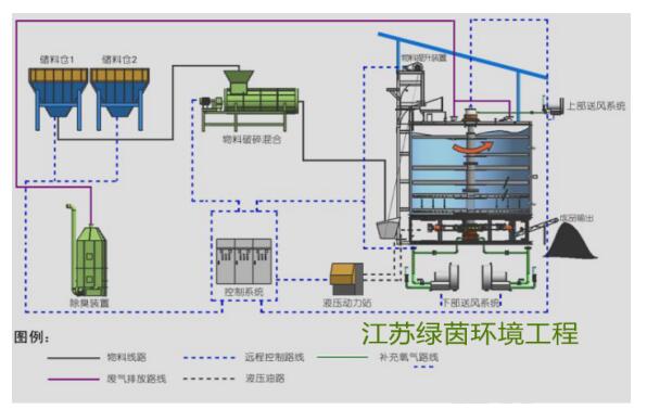
高温好氧有机肥发酵罐工艺流程
有机肥发酵罐设备优点
1、机械化、集成化程度高,充分利用空间,占地面积小,单台设备仅占地55㎡,项目无需新建厂区,投资成本低
2、项目自动化程度高,一人操控即可完成整个发酵处理过程,避免了人与物料的直接接触;
3、采用生物菌高温好氧发酵技术,利用微生物的活性对有机物进行降解、 腐熟,耗能少,运行成本低;
4、设备主体采用保温设计,并配有辅助加热系统,低温环境下设备能够正 常运行,解决了环境气温对发酵过程的影响;
5、配有除臭装置,发酵过程中所产生的臭气集中收集处理,实现气体的达 标排放,不会对周围环境产生二次污染;
6、设备主体采用不锈钢特殊材质,减少腐蚀,寿命长;
7、处理后的物料可用于土壤改良、农作物用肥,实现有机废弃物的资源化利用;
 
发酵罐发酵原理
       高温好氧发酵处理工艺是将有机废弃物(猪粪、鸡粪、牛粪、农作物秸秆等)按照一定比例混合进入处理系统,在60--70度高温垣温下充氧发酵7天,在好氧发酵菌的作用下,有机物不断分解腐熟,同时在高温状态下杀灭 病原体、寄生虫、以及杂草种子,达到无害化处理目的;发酵后的有机肥含水率在30%左右,可作为农作物、花卉、蔬菜,果树用肥、即解决了粪污水造成的污染又实现资源化利用。
 
技术参数
序号 型参号数 LY-FJAD型 LY-FJAC型 LY-FJA型 RY-FJB型
1 发酵室整体容积 116 m3 90 m3 70 m3 32 m3
2 提升料斗容积 1.5 m3 1.5 m3 1.5 m3 1.0 m3
3 上部送风机 2.2 kW 2.2 kW - -
4 下部送风机 18.5 kW 12.5 kW 11 kW 7.5 kW
5 液压动力站 7.5 kW 7.5 kW 7.5 kW 4 kW
6 液压油加热器 4 kW 4 kW 4 kW 2 kW
7 投料口电机 0.75kW 0.75 kW 0.75 kW 0.37 kW
8 辅助加热器 12 kW 12 kW 4 kW 2 kW
9 除臭方式 生物除臭 生物除臭 生物除臭 生物除臭
10 除臭风机 4 kW 4 kW 1.5 kW 1.5 kW
11 除臭循环水泵 0.37 kW 0.37 kW 0.37 kW 0.37 kW
12 润滑方式 集中润滑 集中润滑 集中润滑 手动润滑
13 主机重量 30t 26t 23t 11t
14 处理量(含水率 65%) 15m3 10m3 7m3 3m3
15 罐体高度 10-11米 10-11米 6.5-7米 6.5-7米
16 罐体直径 5.5米 LY-FJAD5.5米 4.5米 3米

标签

上一篇: 第一页
下一篇: 最后一页
版权所有: Copyright © 南通创艺环保科技有限公司 苏ICP备2022030342号-1 Powered by 欢迎来电咨询!